在国家能源主管部门及地方各级主管部门的大力支持下,2021年6月16日,国家能源局印发《关于山东省荣成市石岛湾核电厂扩建项目前期工作专家座谈会的会议纪要》,批准石岛湾核电厂扩建项目按照“华龙一号”(包络CAP1000)技术路线开展前期论证工作。
让我们一起了解一下“华龙一号”。
华龙一号是由中国广核集团和中核集团联合研发的具有自主知识产权的三代百万千瓦级核电技术堆型;是充分利用了我国近30年来在核电站设计、建设、运营及研发所积累的技术和人才优势,吸收了国内外压水堆核电站设计、建造、运营的大量经验,借鉴了美国AP1000、欧洲EPR等国际先进三代堆型的设计理念;依托于我国业已形成的核电装备制造业体系和能力形成的优秀成果;是安全性与经济性的均衡、先进性与成熟性的统一、能动与非能动的结合,可持续发展的自主三代核电技术的结晶。
一、研发历程
华龙一号研发。为满足我国核电“走出去”战略和自身发展需要,2013年4月25日,国家能源局主持召开了自主创新三代核电技术合作协调会,中广核和中核同意在前期两集团分别研发的ACPR1000+和ACP1000的基础上,联合开发“华龙一号”。2014年8月22日,“华龙一号”总体技术方案通过国家能源局和国家核安全局联合组织的专家评审。专家组一致认为,“华龙一号”成熟性、安全性和经济性满足三代核电技术要求,设计技术、设备制造和运行维护技术等领域的核心技术具有自主知识产权,是目前国内可以自主出口的核电机型,建议尽快启动示范工程。为此两集团签署《关于自主三代百万千瓦核电技术“华龙一号”技术融合的协议》。目前国家已同意依托中广核防城港核电站3、4号机组和中核福清5、6号机组建设“华龙一号”国内示范项目。
是否拥有自主知识产权的核电技术是衡量一个国家整体装备制造和工业水平的重要标志。“华龙一号”充分利用我国现有成熟核电装备制造业体系,自主研制了部分核心关键设备和部件,首堆示范工程设备国产化率将不低于85%,有利于提高国内核电装备制造水平,有助于全面落实国家核电发展规划,并肩负我国核电“走出去”重任。
二、主要特点
技术特点
先进性和成熟性的统一。华龙一号以“177组燃料组件堆芯”和“三个实体隔离的安全系列”为主要技术特征,采用世界最高安全要求和最新技术标准,满足国际原子能机构的安全要求,满足美国、欧洲三代技术标准。充分利用我国近30年来核电站设计、建设、运营所积累的宝贵经验、技术和人才优势;充分借鉴了包括AP1000、EPR在内的先进核电技术;充分考虑了福岛核事故后国内外的经验反馈,全面落实了核安全监管要求;充分依托业已成熟的我国核电装备制造业体系和能力,采用经验证的成熟技术,实现了集成创新。
安全性和经济性的平衡。华龙一号从顶层设计出发,采取了切实有效的提高安全性的措施,满足中国政府对“十三五”及以后新建核电机组“从设计上实际消除大量放射性物质释放的可能性”的2020年远景目标,完全具备应对类似福岛核事故极端工况的能力;华龙一号与当前国际订单最多的俄罗斯核电技术产品相比有竞争力,与当前三代主流机型相比具有明显的经济竞争力。
能动和非能动的结合。华龙一号在能动安全的基础上采取了有效的非能动安全措施,兼顾了能动的成熟和非能动的优势,是当前核电市场上接受度最高的三代核电机型之一。
目前国家已同意依托中广核防城港核电站3、4号机组和中核福清5、6号机组建设“华龙一号”国内示范项目。“华龙一号”充分利用我国现有成熟核电装备制造业体系,自主研制了部分核心关键设备和部件,首堆示范工程设备国产化率达到85%,有利于提高国内核电装备制造水平,有助于全面落实国家核电发展规划,并肩负我国核电“走出去”重任,是目前国内可以自主出口的核电机型。
走出去具备的优势
一是完全的自主知识产权。华龙一号从研发工作开始时,就立足于打造具有自主知识产权的堆型,为“走出去”做足了充分准备。譬如研发过程中使用的计算软件,这些软件虽然国外已有可以买来用的,但技术输出、“走出去”时可能面临知识产权障碍,中国广核集团提前策划,安排了31款软件的自主研发,为将来“走出去”技术输出做准备。
二是安全性和经济性的均衡。国际核电市场竞争十分激烈,除了政治外交因素外,技术的安全性和经济性是竞争能否胜出的关键,同等安全水平条件下就是比造价,核电是民用产业,核电发展的最终效益就体现在为公众提供安全、环保、廉价的电力上。华龙一号技术安全性与国际先进水平相当,经济性却大幅优于国际其他堆型,这是核心优势。
三是产业链的比较优势。我国核电经过30年发展,核电规模和全产业链能力都有了跨越式提升,工程建设、生产运营等领域形成了比较优势,国际市场对这些成绩都很关注。同时,国内成熟的装备制造体系和产能优势,能够形成“走出去”的供应链优势,为华龙一号的经济性提供了保障,降低了风险。目前,国内配套产业和资源已具备支撑每年在国际国内市场新开工建设10~12台核电机组的综合能力。
三、主要技术特征
一
自主百万千瓦级核电技术
单台机组电功率1150MW,通常简称百万千瓦级;
单台机组热功率3160MW,大约是电功率的3倍;
设计机组可用率≥90%,可用率是指使用时间和设计寿命的比值,通常电厂会有大修,偶然事件影响等,可能造成机组停机,占用发电使用时间;

压水堆技术(高效传热、三环路、三道安全保障、安全经济)
三环路指的是三套封闭的循环系统,每套包括,一台蒸汽发生器,一台主泵,连接管道,串联到反应堆压力容器也就是核电厂的心脏,形成闭环,如下图,除此外还有一台稳压器连接到管道上,以控制整个闭环系统的温度和压力,使得电厂的心脏能够稳定的发热,传热,利用蒸汽来发电。

压水堆传热发电示意图如下;
红色区为产热,传热区,通常核电专业人士称为一回路,黄色区域通常称为二回路,所谓回路即封闭式循环体。一二回路是对其能量起源和传递次序的简单通俗的描述,这两个区域的传热通过蒸汽发生器完成。蒸汽发生器即产生蒸汽的设备,在下图为红色和黄色都经过的设备。

二
更安全的堆芯设计
堆芯设计可以形象的理解为反应堆供热的心脏的设计,堆芯提供了电厂发电需要的能源,其设计主要包括了,提供能量的燃料组件(通常为低浓度的铀235陶瓷元件组成,再通过锆合金的包壳包裹,再通过一层层的支撑板固定,形成一组燃料组件),控制能量释放的控制棒组件,支撑堆芯,改善流道的堆芯结构三个部分。

三
更有利的厂房布置
厂房采用单堆布置,降低人因失效风险和机组间不利因素的相互影响,更好地实现实体隔离,避免安全系统共模失效,便于电厂建造、运行和维护。

四
更坚固的安全壳
设计采用双层安全壳,可抵御大型商用飞机撞击,避免类似美国911事故导致的大楼倒塌,人员大楼伤亡灾害。对于核电厂,可以确保电厂安全,避免放射性释放;更大的自由容积,可以延缓事故进程,降低事故参数,提高设计基准事故和严重事故下的安全性。

五
更冗余的安全系统
采用三个独立安全系列,相互独立,实体隔离,更好地应对事故和内外部灾害。(内部灾害如,厂房内储罐破裂造成的水淹;设备老化等因素造成的火灾;外部灾害如:外部暴雨引起的厂址水淹,龙卷风引起的物体的撞击破坏,外部的易燃易爆品的爆炸等)。

六
更多样的电源配置
除场外电源,厂用电,还配备3台应急柴油发电机、2台后备柴油发电机、1台移动式柴油发电机和多个系列的大容量蓄电池。

七
更可靠的驱动技术
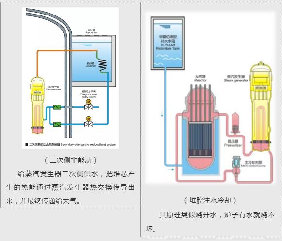
采用能动与非能动技术结合,设计了二次侧非能动余热排出系统、堆芯熔融物滞留系统(IVR)等非能动措施。二次侧非能动冷却系统应对应急给水系统丧失,3列相互实体隔离,单列50%设计容量,事故后可连续提供72小时冷却,确保反应堆进入安全停堆状态;堆腔注水冷却系统(IVR)可实现短期非能动堆腔注水,严重事故下能动方式的长期堆腔注水。

八
更高的抗震等级
安全停堆地震水平达0.3g,有更强的厂址适应能力。如深圳为7度区,华龙一号0.3g设防水平约为一般工业与民用建筑抗震能力的6倍。

九
更优的电厂利用水平
设计寿命为60年,反应堆堆芯采用18个月换料,电厂可利用率高达90%,提高了电厂的经济性。而火电厂通常需要24小时不间断供料。
十
更先进的建造和运营技术
采用模块化技术,将局部构件组装成一个整体,进行施工安装,可大大缩短建造工期;采用破前漏(LBB)技术,可以确保电厂的管道能够在产生破口,甚至断裂前就能发现泄露,并进行预防,进而排除事故,提高了电厂的安全性,同时显著降低了机组建造和运营成本。
四
石岛湾扩建项目进展
了解完华龙一号,再给大家介绍下当前压水堆扩建项目的相关进展。
2021年6月18日,公司成立扩建专项推进领导小组及工作组,各领域编制专项计划推进前期工作有序开展,目前已完成可研报告、两评报告编制,具备上报评审条件;梳理核准前所需支持性文件28项,在山东省政府、威海市政府、荣成市政府与各级主管部门的大力支持下,目前已完成15项。

在推动扩建工程取文工作进程中,全公司上下同欲,积极克服新冠疫情影响,街道办、管委会、市政府、主管部门、省政府、国家部委到处都有石岛湾前期人的身影,无论是公司领导还是经办人,全都躬身入局,字斟句酌地研究每一个政策背后的逻辑意义,精益求精地谋划工作方案,殚精竭虑地协调关系推进整体进度,向2022年上半年项目获得核准的目标全力冲刺。