欢迎访问陕西省核与辐射安全网!|今天是:

电离辐射

— ionizing —

您现在的位置是:首页 -> 电离辐射 -> 电离辐射科普知识

【解密】福岛为什么不会成为切尔诺贝利?

发布时间:2019-10-25  浏览次数:1091 次  来源:网易新闻
导读:日本里氏8.8级强震造成该国两座核电站的5个机组停转,日本政府为此已宣布"核能紧急事态",并于12日首次确认福岛核电站出现泄漏,大批居民被疏散。日本经济产业省原子能安全保安院12日宣布,福岛第一核电站1号机组周边检测出放射性物质铯和碘,铯和碘都是堆芯的燃料铀发生核分裂的产物,这表明反应堆堆芯燃料熔化进一步加剧。对于这次地震导致的核泄露事故的疑问,我们需要找到最切实的答案,不明真相只会引发不必要的恐慌。
图解:日本核电站如何泄露?
图解福岛核电站泄漏事故(共8张)
发生在福岛核电站的爆炸,使得刚刚从地震和海啸中得以喘息的日本,再次面临放射性辐射甚至电站熔毁的危险。 (来源/华 盛顿邮报)
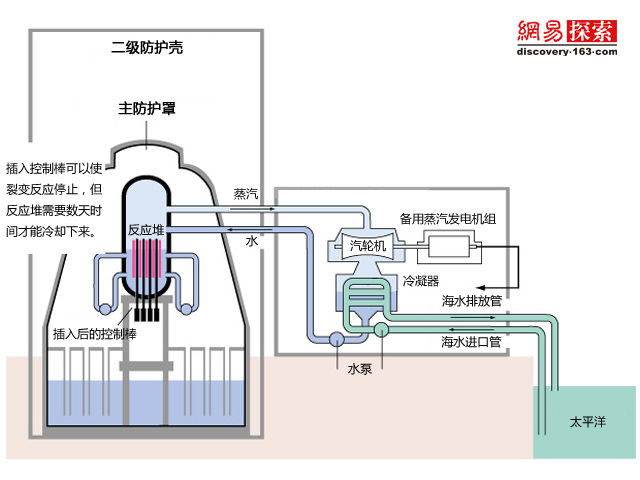
1.福岛核电站的日常运行模式
福岛核电站自上世纪70年代初投入运行。该核电站共有六个蒸汽发电机组,利用铀燃料的裂变来产生热能。在燃料棒周围的水加热后转换成蒸汽,驱动蒸汽轮机发电。反应堆四周由厚重的钢内衬和混凝土组成初级防护罩,周围由弛压水池防护,以免发生反应堆防护容器过热。海水用水泵注入冷凝器,通过降淋方式,使蒸汽冷却后转换成水后,再泵回核反应堆。
2.地震造成了怎样的损害
周五的地震切断了系统的电源,海啸还瘫痪了备用的柴油发电机。作为第三备份,蒸汽驱动的汽轮机本该产生足够的电力,驱动水泵将冷却水注入反应罩内。然而控制反应堆运行的电量已经耗尽,只能等待启用新的柴油发电机。报告称2号反应堆的燃料棒因缺水导致暴露。1号反应堆也出现冷却剂泄漏的状况,控制室的辐射水平不断上升。
3.反应堆可能遭到损坏
目前,在电站周边环境中已经探测到放射性元素铯137,这表明至少有一个反应堆的核心遭到损坏。随着1号反应堆内部的温度不断上升,包裹燃料的锆在水中氧化,产生氢气。这些氢气被排放到二级防护壳中,并在那里不断聚集,最终和氧气发生反应造成了爆炸,摧毁了反应堆外面的二级防护壳。为了使反应堆冷却,工程师们开始向其中注入掺有硼的海水,试图控制裂变反应。
4.最坏的情况
工程师们需要恢复电力并获得充足的水冷却反应堆。因此,如果他们不能冷却反应堆,铀燃料有可能熔化反应堆封闭罩并泄漏到主防护罩中。核分析专家称,主防护罩并不十分结实,比切尔诺贝利强,但不如三哩岛。
5.有多糟糕?
辐射:日本官员称,一个反应堆内部的辐射强度已达到正常水平的1000倍,这相当于常人一年里接受的辐射量,这将对在附近工人的健康造成一系列影响。遭受核辐射者人数已升至190人。一名日本核安全专家称,电站周围的辐射量可能会高达160毫希。放射性元素:1986年切尔诺贝利事故后,有数千人因为食用了被放射性碘污染的食物而患上甲状腺癌。泄漏的铯也会导致其他类型的癌症。日本官员称,周六已经在核电站周围探测到泄漏出的铯和放射性碘,他们已经开始向人们分发阻止放射性碘沉积的药片。
6.疏散
据统计,当地政府已下令疏散17万人到距离福岛1号核电站半径20公里外的地区,另有大概3万人疏散到距离福岛2号核电站10公里外的地区。两座核电站相距大概10公里。
7.地震带上的核电站
世界范围内,有许多像日本这样建在地震带上的核电站。目前有超过440座商业核电站提供着全世界14%的电量。
 8.日本55个核电站提供了全国大约30%的电力
地震导致震中附近的四个核电站停运。当地政府在几小时内开始疏散福岛第一核电站周边的居民,并很快将疏散令扩大到福岛第二核电站周边,并宣布进入紧急状态。相关人员开始尝试降低核电站防护罩内的压力和辐射量,并试图冷却反应堆。但在周六下午,福岛第一核电站的一个反应堆还是发生了爆炸,爆炸摧毁了外墙建筑并释放出大量白烟。
日本地震中的核电站是否安全?
一场地震让人们对核电站安全性产生更多思考,德国总统表示将重新考虑核电站建设问题,目前全世界有400多座核电站,所有核电站建设从选址开始,就特别重视厂址的地质条件,能够经受多大震级地震都有一定技术要求,应该说这400多座核电站在设计阶段、在安全评审等方面应对突发地震都有足够的考虑,但尽管日本核电站建设前已经考虑到地震多发的情况,但还是无法避免不可抗力的灾难后果。
Q:日本的核电站是否抗震?
A:55座核电站中只有一所核电站达到最新抗震标准。
日本因资源贫乏,核电站承担了该国电力供应的三分之一左右。由于日本是地震多发国家,当地核电站的抗震等级很高,但仍然无法完全抵抗"近在咫尺"的特大地震威胁。震级每增加0.2级,地震迸发出的能量就要增加两倍。日本早期核电站设计抗震标准为里氏6.5级。在 2006年日本修改了核电站抗震标准,将这一标准提高到抗震能力最大为里氏7.0级。但目前日本国内55座核电站中,只有静冈县的滨冈核电站达到了最新抗震标准。
Q:这次核泄漏与切尔诺贝利核泄露有何不同?
A:远没有切尔诺贝核事故严重。
与切尔诺贝利事故最大的不同,福岛核电站的爆炸属于氢氧化学反应,而不是核爆炸。
与切尔诺贝利核事故显著不同的是,福岛第一核电站1号机组反应堆有15厘米厚的不锈钢护罩保护,爆炸发生后的视频画面显示,1号机组的混凝土保护体顶部和墙体消失,但反应堆不锈钢护罩没有受到破坏。而切尔诺贝利事件之所以严重,是因为其反应堆的结构还是第一代的,用的是石墨来防护,最大的缺憾是没有包壳容器,因此一旦爆炸,核物质会不受限制地泄漏。此外,法国核安全局12日说,福岛第一核电站的爆炸是"化学因素"引起,非核爆炸,因此与苏联切尔诺贝利核电站事故不可同日而语。而日本的反应堆类型已经是第四代,比以前有很大改进,外面有包壳容器,是用金属材料制成,耐很高的压力,即使发生爆炸,反应堆里面的燃料应该不受影响,不会大量泄漏。
福岛第一核电站1号机组的爆炸,摧毁了机组的外部防护壳。
Q:这次核电站泄露是怎样传播的?
A:主要是通过水部分通过蒸汽扩散。
南京大学物理学院核物理专家赵经武老师说:如果核电站发生核泄漏,一般是通过两个途径,一是呈灰尘状飘散,一是随水流出。当时切尔诺贝利核电站的放射性物质是呈灰尘状飘散,灰尘落下来无论通过呼吸道进入人体还是直接粘附在皮肤上,对人体伤害都很大。通过水的话相对好控制一点。日本媒体报道称,这次福岛核电站里的放射性元素是通过水作为液体状流出来的,这样会在水中产生放射性污染,而随着水的流动,放射性物质会扩散到更远的距离,如海水及地下水。东京电力公司指出,福岛第一核电站1号机组的反应堆容器内的蒸汽,将通过一个巨大水池,再从排气筒释放出去。过水的时候,放射性物质将在一定程度上被降低;同时工作人员将一直在排气筒的出口观测放射性物质的数量。
核泄漏对日本和周边的危害
对于日本核泄露的危险,日本政府初步确定此次核泄漏事故为4级,即造成"局部性危害",日本政府已把福岛第一核电站人员疏散范围由原来的方圆10公里上调至方圆20公里。专家表示,中国位于日本国的西面,中间又有日本海、朝鲜半岛、黄海、东海相隔,因此,在以向北太平洋扩散为主的日本核污染物扩散区域距离中国较远,未来3天内对中国没有影响。
Q:核泄漏对日本当地居民有何危害?
A:目前来看核辐射污染并不严重。
网络中谣传的一张核辐射泄漏可能影响地区的图片,核辐射的影响被刻意夸大,事实上即便发生切尔诺贝利式的核泄漏,影响会局限在数百公里内,远没有如此广泛。
日本经济产业大臣海江田万里表示,根据事前评估,即使释放出放射性物质,也将是微量的。保安院指出,由于政府已经决定扩大避难地区,并且风向是吹向大海的,因此能够确保居民安全。
Q:日本核电站泄漏对中国影响大不大?
 A:专家表示未来3天内对中国没有影响。
身着防护服的工作人员检查从福岛撤离的民众是否遭辐射影响。
中国气象局最新预报显示,目前日本上空为西风,未来仍以偏西风为主,放射性污染物主要向日本东部的北太平洋区域扩散。其中在低层大气中产生的放射性污染物主要向东北偏东方向扩散,在3000米高空放射性污染物在未来24小时内主要向东南方向扩散,之后转向东北方向扩散。产生的放射性物质主要影响区域为日本东部及其以东的西北太平洋洋面,未来3天对中国没有影响。另外,中国气象局台风与海洋预报中心,根据最新洋流特征及今明两天的风浪预报分析,日本东部外海海流为偏东至东北流向、浪向。综合分析核扩散物将随洋流及风浪向东北方向的北太平洋区域移动,对中国沿海无影响。中国环境保护部副部长张力军12日上午透露,中国已经启动了沿海城市的核安全监测装置,正在监测日本的核电泄漏对中国是否造成影响。
核电站事故后续处理
日本发生8.8级强震引发福岛第一核电站发生氢气爆炸后,一号机组将报废。三号机组冷却系统也突然失灵,第二核电站丧失了冷却功能,一号和二号机组被迫释放蒸汽减压。据日本方面透露已经有近200人受到核辐射威胁,日本政府在事发之后将第一核电站20公里以内和第二核电站10公里以内民众紧急撤离、对居民进行身体检查对受到核辐射的人将派发碘片将危害减到最小。
国际原子能机构将核事件划分为7级。此前的美国三里岛核电事故为5级,前苏联切尔诺贝利核电事故为7级。日本政府已将这次核事故初步定为4级,即无明显厂外风险的事故。
Q:核电站轻微核泄漏后如何处理?
A:核电站已经在执行海水注入降温,而且美军运送专用冷却降温液。
日本首次采取核电站打开阀门向外释放蒸汽的紧急避险措施,并且向控制池注入海水加速降温。尽管这一举措也有可能导致放射性物质泄漏到外部环境,但这样可以避免容器破损导致核电站失去封闭机能。日本军队派出的10万人的防化部队已经赶往现场待命,美军也派出军用运输机,为福岛核电站反应堆送去了专用的冷却降温液。
Q:日本核电站发生泄漏之后该怎么防护?
A:辐射区内居民撤离,准备发放碘片。
福岛第一核电站20公里以内和第二核电站10公里以内民众正在紧急撤离,该范围内华人共约有300人,应该已经全部撤离完毕;日本政府已准备向检查出被辐射的人群发放碘片。服用碘片;不要进食被污染的食品或饮用被污染的水,以免辐射颗粒进入人体。核反应堆内核裂变可产生放射性碘。一旦发生核泄漏,放射性碘可能被核电站附近居民吸入,引发甲状腺疾病,包括甲状腺癌。服用碘片可防止人体吸收放射性碘,降低辐射伤害。日本媒体建议核电站周边民众避免外出,外出时用面罩或湿毛巾护住面部。
小结: 核电史上最为惨痛的两起事故是1986年的切尔诺贝利事故以及1979年的三里岛事故,在人们谈核色变的同时也打开了一扇了解核能窗口;德国在日本震后发生游行抵制核电站建设又成为另一个极端;与其他能源方式相比核能是性价比最高的,但在发生不可抗力下的事故时,相关部门应及时让信息公开化,消除不必要的恐慌。

网站首页|政策法规|电磁辐射|电离辐射|核安全文化|行业动态|会员之家|关于我们

主办单位:陕西省核与辐射安全网  邮箱:sxsfsxh@163.com  地址:陕西省西安市西影路301号  电话:029-854562212

Copyright © 2002-2025 陕西省核与辐射安全协会  陕ICP备18019836号-1  陕公网安备61019002003073